If we were to reduce the temperature in empty buildings by just 4-5 degrees, we could save up to 25% energy, says Business Development Manager, Tommy Hagenes. Tommy will be at our live Webinar answering how indoor air quality data can reduce energy costs on April 22nd. Limited seats available, sign up here. This content was originally published by Tu.no in Norwegian. For the original article click here.
This image below shows the power consumption in Norway from March 9th to March 19th at an hourly rate. The power consumption remains stable even though most employees are working from home and offices have temporarily closed. (Skjermbilde: Statnett)
Home office is now the norm in many areas of Norway. Schools, daycare centers, universities, fitness centers, offices; the list of businesses that have temporarily closed is extensive. This leaves us with empty buildings. It is a time of uncertainty.
In a typical office building of 10 000 sqm/110 000sqft, built in 2010, you’d expect to see approximate energy costs of more than 200,000 NOK per month. During the winter months, the highest energy usage is from HVAC, predominantly heating and ventilation. It is important that buildings adjust to how they are being used, especially large buildings. When the building is occupied, the system should also be operating at full capacity.
However, when the building is empty we should try to reduce the amount of energy we are using. This makes cost saving possible. Surprisingly, we have not seen big changes in energy usage. For example as you can see in the graph above, energy usage in Norway remained consistent.
We need more than BMS systems alone
In my opinion, BMS tells you what to expect, but does not always give you the solution. With sensors and other property technology, we can gain access to the answers we need. This will allow us to start optimizing buildings. Last year, I installed sensors in 100 buildings and found exactly this. Unfortunately, I have to agree with the other key players in the building industry:
In many buildings we find there are huge issues when it comes to controlling the building. Even if the system says that something is on or off, after investigating we find that it is not the case.
By reducing the temperature by 4-5 degrees in the empty buildings, we could save up to 25% in energy according to Enova
Having worked in the building industry for many years, and heard the concerns voiced by building owners and facility managers when it comes to the running of buildings, it came to light that only about 20% of buildings even have BMS Systems. This is problematic as the majority of the buildings can only make adjustments locally and the others have no control at all. In addition, those that do have systems find them complicated or distrust them. Let's take a look at these two scenarios.
Scenario 1: Outdated technology or lack of a BMS system
We must ensure local, specific adjustments are made. Risk assessment is a priority in technical management. Asking ourselves key questions such as: if we were to turn off the ventilation system whilst also turning down the heating, how would this affect the building?
In the short term, local adjustments are key. This is because the technical management of a building is based on risk, something which is important to keep in mind. Consider for example if we turned off the ventilation system and turned down the heating at the same time. These two things together could be very costly. Without the insight into the current status of the building and a high-risk situation like this, knowing what to do is difficult.
Through solutions within technology (PropTech) you can find low-cost private equipment to more professional solutions. What they all have in common is that the potential savings will cover the cost often in less than one year. This means that it is just a liquidity cost and not a direct cost as it will be paid back already within the same financial year. As it is now we have the option to save great amounts just in a few weeks.
How do we get the insight needed?
All new electric meters in the Nordics have an outlet where energy data can be retrieved every other second. This means that we have a lot of data available which will give us a unique insight into the heart of the building, the main fuse box.
Energy monitoring
With the help of data, the building owner can easily see when the ventilation system, heating, electric car charging stations and other big energy consumptions are turned on and off. At the same time, you can also calculate the consumption per sqm/sqft and what the minimum consumption is, this allows you to make deductions and start taking action.
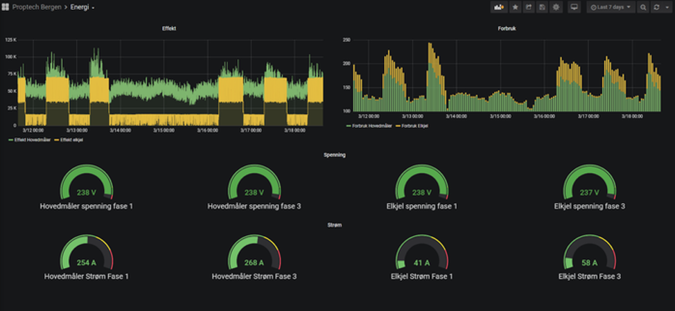
This is an example from a co-working space, Proptech Bergen, during a time when the building is in full use. We have seen graphs look the same for other buildings which are currently not being used. (source: Airthings Business Dashboard)
Sensors are key
Airthings for Business Dashboard image from a School building. Screenshot: Tommy Hagenes
Sensors in a building can provide unique insight. Take this example from the Airthings Business Dashboard of a school building. Here we can see very clearly where the school has closed. In the Business Dashboard, you can see that the temperature remains the same even at night. Yet, when no children are around, most places lower the temperature at night to reduce cost. Or at any time a building is empty for a long period.
Enova says that if you reduce the temperature by 1 degree celsius, it can give you energy savings of up to 5%. That means that if you were to reduce the temperature by just 4-5 degrees in these empty buildings, you could save up to 25% in energy costs.
Monitoring of radon, TVOC, and CO2 Screenshot: Tommy Hagenes
Sensors are key in providing the data to achieve this. For example, if I had high levels of radon in a building, we could then see when the ventilation system clearly started and stopped. The CO2 levels give us a good indication of occupancy, as people expel oxygen when they breathe. We can see when people come and when they leave, and also detect what is a normal or abnormal usage of the building.
If a building owner installed Airthings for Business sensors, it would work with the infrastructure of a BMS system. Even it was installed at a later stage. It also provides good insight for the leaseholders regarding the indoor air quality and occupancy. From this you can deduce which meeting rooms are used most and those which are not.
Occupancy example from Airthings for Business Dashboard. Screenshot: Tommy Hagenes
Scenario 2: Overly complicated BMS systems and distrust
We see that many buildings which use a BMS and control units, still don’t reduce the energy consumption on off-peak times. Why is this? It is often because the system is too complicated or there is a general lack of trust in the system. This relates to the fact that consultants who have designed the building didn’t take the building user into account. On top of that, you can sometimes find cases where the BMS system doesn’t work, creating distrust in the system itself.
It is clear that there are two key problems. One is that some buildings either have outdated technology, or no BMS system at all. The second, is that buildings with an existing BMS system struggle with overcomplicated technology or a lack of trust in the system itself. This is why it's so important that any sensor introduced into the system should be easy to use, reliable and accurate. We waste a lot of energy when buildings are not in use.

As many of us work from home, let's seize this opportunity to reduce costs and our impact on the environment.
